- Home
- LoRaWANネットワークサーバー
- OCTOBUSプラットフォームとMilesightゲートウェイの統合
OCTOBUSプラットフォームとMilesightゲートウェイの統合
1-TTI による統合
説明
Octobus は、モノのインターネット(IoT)およびスマートシティソリューションに焦点を当てたテクノロジー企業です。高度なハードウェアおよびソフトウェアプラットフォームを通じて、お客様の効率的なデバイス接続、データ収集、インテリジェントな分析の実現を支援することに専心しています。Octobus は、デバイスアクセス、リモートモニタリング、データ視覚化、アラーム通知を含むオールインワンサービスを提供しており、エネルギー管理、環境モニタリング、産業オートメーションなどの分野で広く利用されています。同社は、多様な通信プロトコル(例:LoRaWAN、NB-IoT、Modbus)のサポートと主要なクラウドプラットフォームとのシームレスな統合により、展開の柔軟性とシステム互換性を大幅に向上させています。技術革新に注力するだけでなく、Octobusは顧客に安定性、信頼性、拡張性に優れたIoTインフラストラクチャを提供し、デジタル変革とスマート管理の実現を支援しています。
このドキュメントでは、主に、UG65 ゲートウェイを OCTOBUS プラットフォーム(サードパーティの LNS、具体的には TTN プラットフォーム経由)に接続する方法、および OCTOBUS プラットフォーム上の AM319 デバイスを同期する方法について、例を挙げて説明します。
注:ここで紹介する AM319 デバイスは、デモ目的のみに使用されており、他のタイプのセンサーがサポートされていないことを意味するものではありません。読者は、実際の状況に応じて手順を適応させてください。
要件
- ゲートウェイモデル: UG65(UG56、UG67、UG63、またはSG50も対応しています)
- センサーモデル: AM319
- ゲートウェイ: インターネットに接続されている必要があります。
設定
ステップ1: アカウントの登録
https://octobus.asia/ にアクセスし、「LOGIN」ボタンをクリックしてください。
初回訪問のため、ページに表示される登録情報を入力してください:
送信後、アクティベーションメールがご登録のメールアドレスに送信されます。
アクティベーションリンクをクリックしてプラットフォームの利用を開始してください:
ステップ2:初回ログイン
メール内の「Login」リンクをクリックし、ログイン情報を入力してログインしてください。
次に、まずご自身の組織単位を作成することをおすすめします。
すべてのセンサー、資産、および関連情報は、この組織の下に登録されます。
プラットフォームはマルチレベル組織階層もサポートしています。作成後、結果は次のように表示されます:
これでアカウントの準備が完了しました。次に、ゲートウェイとTTNプラットフォームの構成を開始できます。
ステップ3: ゲートウェイの構成
a) 組み込みネットワークサーバーを無効にする
まず、ゲートウェイのウェブインターフェースにログインし(<Milesight ゲートウェイのウェブ GUI へのログイン方法> を参照)、スクリーンショットの手順に従ってください。
Embedded NS が Disabled および Disconnected と表示されたら、無効化は正常に完了しています。
b) ゲートウェイを TTN プラットフォームに接続する
<Semtech Packet Forwarder による The Things Stack と Milesight ゲートウェイの統合> の手順に従ってください。
完了すると、スクリーンショットは次のようになります。
注:
このデモで使用している TTN 地域は NAM1 です。
ステップ 4: TTN プラットフォームの設定
a) アプリケーションの作成
画像に示された手順に従ってください:
注:
このデモで使用しているアプリケーション ID は octobus-demo-use です。後で使用するため、必ず記録しておいてください。
b) デバイスの追加
このデモでは、AM319 センサーを使用します。
スクリーンショットの手順に従って、このデバイスを TTN に追加します。
指示に従って、AM319 パラメータを順に入力します。
画像のように、正しい周波数プランを選択してください。
追加すると、TTN でデバイスの基本情報とリアルタイムデータを確認できるようになります。
これで、TTN へのデバイスの追加は完了です。
c) プラットフォーム API キーの取得
OCTOBUS は、同期に API キーのみを必要とします。API キーは、アプリケーション、ユーザー、または組織レベルで生成できます。
たとえば、The Things Stack (TTS) 内の特定の組織内のすべてのアプリケーションのすべてのデバイスを同期したい場合は、組織レベルの API キーを作成する必要があります。
動作を簡単にするために、以下の方法でも関連情報を取得することができます。
「Generate new API key」をクリックします。
プレーンテキストのキーは 1 回だけ表示されますので、必ず安全に保存してください。
以下はプレーンテキストのキーの例です(デモ用です)。これは非常に重要であり、後で使用します。
NNSXS.RIEZLBB23I5T2QMBS5IKPNNMBXBVDCQC5YCVEVA.FRJ2NMKKL2XDLW6O65NXCW7OXIWHN3USGMZ3XCFX4T73HDJ7ONNQ
次に、このキーの権限を設定します(このステップは必須です。設定しないと統合が機能しません)。
表示される手順に従い、先ほど作成したキー(通常は最新のキー)を探します:
クリックし、表示されるようにすべての権限にチェックを入れます:
すべてのチェックボックスにチェックを入れた後、Save changesをクリックします:
d) 一般設定の編集
プラットフォームのドキュメントに従い、「Skip payload encryption and decryption」にチェックを入れます:
確認後、「Save changes」をクリックします。
これで、TTN MQTT キーとパラメータの設定は完了です。
次に、OCTOBUS プラットフォームに戻り、TTN パラメータを入力します。
ステップ 5: LoRa API 統合の設定
画像の手順に従ってください。
ポップアップウィンドウに、前の手順で取得した情報を入力します。
パラメータの説明:
- Server Name: 実際のシナリオに応じて入力してください。
- Organization Unit(組織単位): ステップ 2 で作成した名前を選択します(例:「Milesight」)。
- TTN LoRaWAN host(TTN LoRaWAN ホスト):このデモで使用する TTN リージョン、つまり NAM1 を選択します(ステップ 4 を参照)。
- Authentication(認証): Application ID / API Key(アプリケーション ID/API キー)を選択します。
- LoRa Application ID:ステップ4で作成したIDを入力してください。例: “octobus-demo-use”
- API Key:ステップ4で取得した平文のキーを貼り付けてください
「Create」をクリックしてください。インターフェースに「Success」と表示された場合、パラメーターが正しく設定されており、統合が正常に機能しています:
ステップ6: デバイス情報の同期
TTNのアプリケーション下のセンサー一覧を展開するために、表示に従ってクリックしてください:
Sync ボタンをクリックして、対応するデバイスを OCTOBUS プラットフォームに同期します。
その後、プラットフォームにデバイスカタログが表示され、ユーザーは適切な Milesight デバイスを選択して、正しい組織単位に割り当てることができます。
同期が完了すると、OCTOBUS は自動的に Assets および Asset Types を作成します。
OCTOBUS に同期されたリアルタイムのセンサーデータを確認できます。
以下は、デモで使用した AM319 センサーのアセットタイプ情報です。
図のように、プラットフォームはセンサーの機能に基づいて、対応するフィールドを自動的に作成しました。
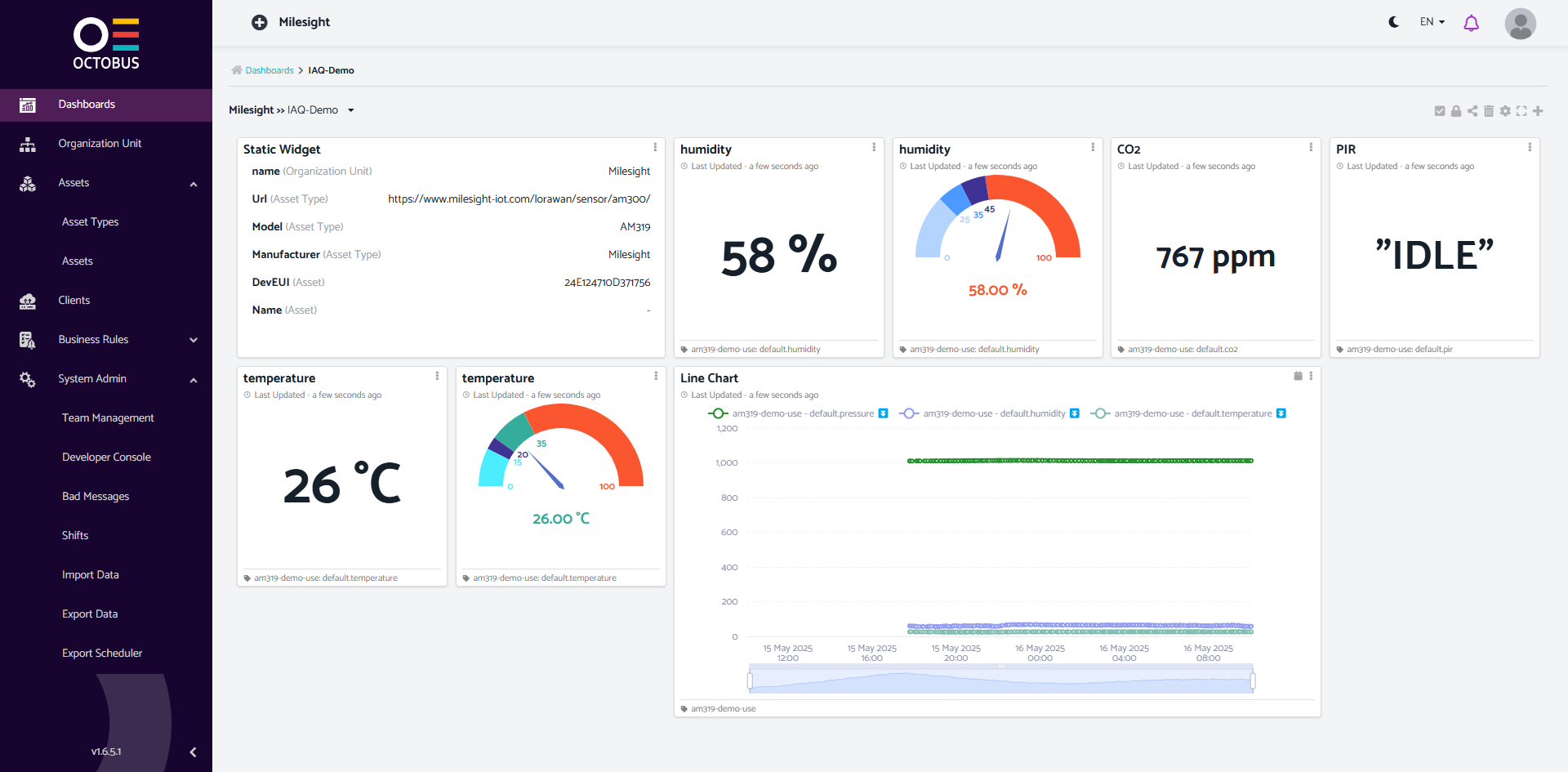
ステップ 7:デモダッシュボードを作成する
図のように、センサーデータは OCTOBUS プラットフォームにリアルタイムで報告され、グラフで視覚化することができます。
–以上–
関連記事
LoRaWANネットワークサーバー
Datacake Platform-Milesight LoRaWANセンサー統合(テンプレート不要)テンプレートのないMilesightデバイスをDatacakeに追加する方法、およびそれらのデータを解析・表示する方法について説明します
Thinger.ioプラットフォームとMilesightゲートウェイの統合UG65ゲートウェイをThinger.ioプラットフォームに接続し、LoRaWANデバイスを例として使用する完全なガイドとデモンストレーションを提供します
ThingsBoardプラットフォームとMilesightの統合TTIによるThingsBoardプラットフォームとMilesightの統合 HTTP統合によるTh […]
Akenza プラットフォームとMilesight 統合Akenzaのクラウドソリューションは、ユーザーが異なる種類のセンサーとネットワークプロトコルを迅速に統合できるようにします
ChirpstackプラットフォームとMilesightゲートウェイの統合ChirpStackとMilesightゲートウェイの統合 ChirpStack V3の統合 Chi […]
OrbiwiseプラットフォームとMilesightゲートウェイの統合UG63ゲートウェイとUG65をOrbiWiseプラットフォームに接続し、プラットフォーム上でゲートウェイからリアルタイムのセンサーデータを表示する方法について説明します
ActilityプラットフォームとMilesightゲートウェイの統合LRRソフトウェアによるMilesight GatewayとActility ThingParkの統 […]
Things Industry PlatformとMilesight Gatewayの統合Milesight Gateway -ベーシック・ステーションを介したThe Things Stac […]
LoriotプラットフォームとMilesightゲートウェイの統合Loriot-Milesight ゲートウェイの統合 Loriot 統合
DatacakeプラットフォームとMilesightゲートウェイの統合UG65ゲートウェイをDatacakeプラットフォームに直接統合する方法を中心に説明し、Datacakeプラットフォーム上でAM319デバイスを追加する手順を例に、完全なステップバイステッププロセスを提供します。
AWSプラットフォームとZTP経由でのMilesight Gatewayの統合簡単な設定パラメータを使用して UG65 ゲートウェイを AWS IoT Core プラットフォームに接続する方法を、手順ごとに説明します
GowirelessプラットフォームとMilesightゲートウェイの統合UG65ゲートウェイをScopiousプラットフォームに統合する方法と、デモ用のサンプルデバイスを追加する方法について主に説明します
Daizy PlatformとMilesight Gatewayの統合UG65 ゲートウェイを Daizy プラットフォームに接続し、LoRaWAN デバイスを使用する方法について、完全なガイドとデモを提供します。
TagoIOプラットフォームとMilesightゲートウェイの統合UG65ゲートウェイをTagoIOプラットフォームに接続し、ゲートウェイに接続されたセンサーからリアルタイムデータをTagoIOプラットフォーム上で表示する方法について説明します
Cumulocity IoTプラットフォームとMilesightゲートウェイの統合UG65ゲートウェイをCumulocity IoTプラットフォームに接続し、Cumulocity IoTプラットフォームからAM319デバイスのデータを同期する一連のプロセスを、例として紹介します。
RayvenプラットフォームとMilesightゲートウェイの統合Rayvenは、産業用および企業ユーザー向けに最適化されたフルスタックIoTおよびデータインテリジェンスプラットフォームです
Blynk プラットフォームと Milesight ゲートウェイの統合主に UG65 ゲートウェイを Blynk プラットフォーム(サードパーティの LNS、つまり TTN プラットフォーム経由)と統合する方法を紹介し、AM308 デバイスを例に、Blynk プラットフォームでの完全な設定プロセスを、リアルタイムのアップリンクデータを表示しながら説明します。
Zoho IoT プラットフォームと Milesight ゲートウェイの統合主に UG65 ゲートウェイを使用して Zoho IoT プラットフォームに接続する方法について説明し、AM308 デバイスを Zoho IoT に追加するプロセス全体を例で紹介します。
KaaIoT プラットフォームと Milesight ゲートウェイの統合主に、UG65 ゲートウェイを KaaIoT プラットフォーム(サードパーティの LNS、具体的には TTN プラットフォームを利用)に統合する一連の動作プロセスについて説明し、Milesight AM319 を代表例として、標準的な LoRaWAN デバイスを KaaIoT プラットフォームに接続する方法を示します。












































